國內某大型生產銷售通信設備的民營通信科技公司,1987年正式注冊成立,總部位于中國深圳坂田,是全球領先的信息與通信技術(ICT)解決方案供應商,專注于ICT領域,堅持穩健經營、持續創新、開放合作,在電信運營商、企業、終端和云計算等領域構筑了端到端的解決方案優勢,為運營商客戶、企業客戶和消費者提供有競爭力的ICT解決方案、產品和服務,并致力于使能未來信息社會、構建更美好的全聯接世界。2017年,華為排名《財富》世界500強第83位。
企業在全球的業務高速發展,支撐企業業務發展的IT服務也必須不斷提升來提高企業競爭力。
IT服務是什么?怎么提升?這就是IT數字化轉型的使命。
IT服務從以下三層分類來解讀:
SaaS層:產品服務,支撐華為業務運營的IT產品
PaaS層:平臺服務,支撐華為IT應用產品的技術開發平臺
IaaS層:基礎設施服務
其中SaaS層IT產品服務,是直接面向業務用戶的應用服務,提升用戶服務體驗,提高用戶滿意度,才能支撐業務高效發展,因此,IT產品數字化運營就顯得尤為重要,它是有效支撐華為IT產品優化提升的重要環節,敏捷、高效地實現IT產品數字化運營和度量,對推動華為數字化轉型具有重大意義。
IT產品數字化運營,主體自然是IT產品,因產品服務對象不同,運營方向也會不同。企業目前有300+產品,2000+應用,越來越多的產品在尋求數字化運營服務,全產品自動化通用運營服務,顯得迫在眉睫。
我們依據已有部分產品個性化運營門戶,調研各大產品運營需求,提煉IT產品運營通用指標,拉通產品集成數據,打通三大業務數據源頭,建設全產品自動化數據倉庫,基于億信BI建設通用指標主題模型,最終完成通用產品數字化運營服務。
1、運營概覽:
聚焦產品數字化運營宏觀內容,分析用戶行為、產品全球體驗、訪問熱點模塊、體驗較差模塊、產品主管評價、產品健康度、產品運行質量。
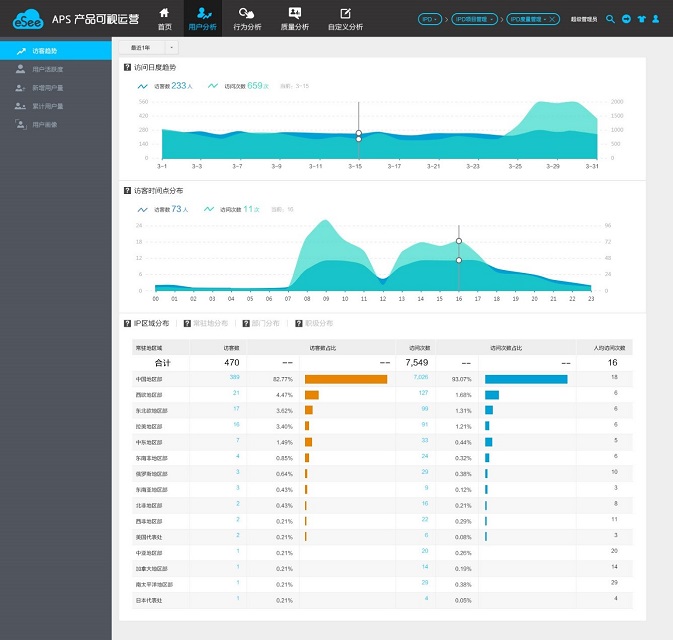
2、用戶分析:
分析產品用戶的活躍、新增、累計趨勢,區域、部門分布情況,將后臺數據轉化為有價值的數字化信息,支撐產品服務及用戶滿意度提升。
3、行為分析:
聚焦用戶操作行為,分析用戶訪問性能,識別性能慢的模塊和頁面,訪問這些頁面的用戶區域&部門分析,據此制定或者調整產品運營策略,讓產品運營有的放矢。
4、質量分析:
聚焦產品使用效果,分析用戶在使用產品過程中反饋的事件、問題和求助,以數據為支撐,針對不同用戶群量身定制不同的用戶關懷政策,從而提高用戶滿意度,提升用戶保留率。
IT產品數字化運營為華為構筑用戶全棧數字化運營服務,在推動企業IT數字化轉型進程中起著舉足輕重的作用。
企業IT產品數字化運營,實現數據集成、數據倉庫、IT產品數字化運營服務,最終自動化完成IT產品用戶、性能體驗、質量分析等數字化運營,為300+產品,2000+應用在網運營提供自助、敏捷、開放的運營監控服務,驅動自我管理改進。